2022-09-21から1日間の記事一覧

スマートプラグが測る消費電力の保存、Performance Co-Pilotで出来ます

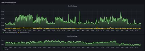
Red HatのChristian Hornです。 家電の消費電力に興味があって、僕はスマートプラグを3つ買いました。 その3つのプラグはそれぞれの携帯のアプリで消費電力の提示ができるが、 一つしかAPIの供給ができません。この記事では、そのAPIで得たデータを PCPの…

systemd serviceから呼ぶシェルではsudoではなくsetprivを使う

Red Hatの森若です。 自分でsystemdのservice unitを作るときに、起動用のいくつかのコマンドを記述したシェルスクリプトを呼ぶ事は(理想的ではないですが)あるかと思います。 今回はこの場合に、sudoを利用するとまずい理由を説明して、かわりにsetprivを使…

* 各記事は著者の見解によるものでありその所属組織を代表する公式なものではありません。その内容については非公式見解を含みます。